11. モニタリング

11.1. 1. モニタリング概要


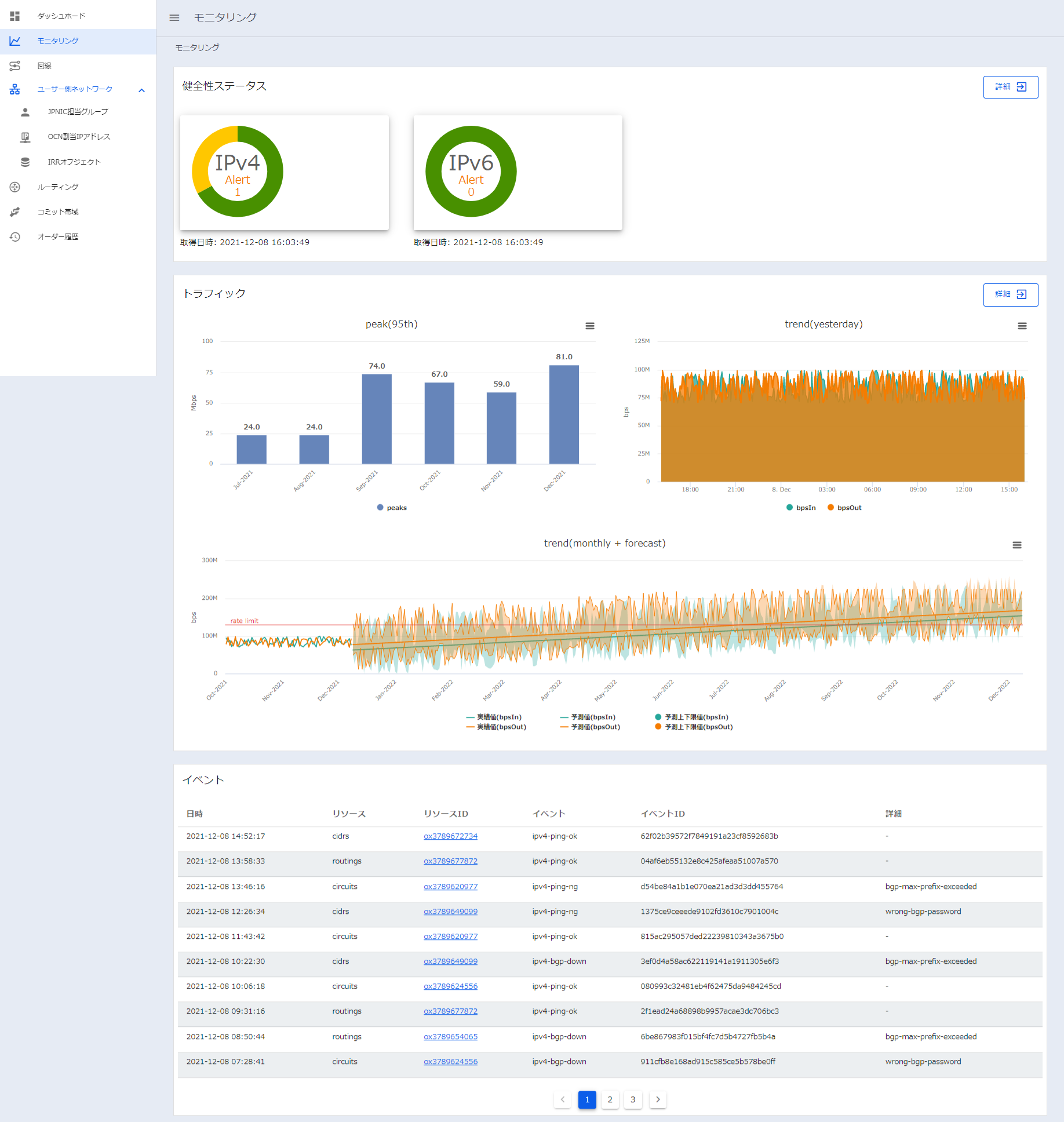
  1. 左のメニューから [モニタリング] を選択します

  2. 以下の情報が表示されます

  • 健全性ステータス:ルーティングリソースにおけるIPv4、IPv6通信の健全性(Ping/BGP状態)の概要を表示

  • トラフィック:「過去月および当月のトラフィック95%タイル値」「過去1日(24時間)分のトラフィック時系列」を表示

注釈

  • OCNからのPing送信元IPアドレスはIPv4/IPv6それぞれ以下となります。
    ・IPv4:210.163.250.67 , 210.163.250.68
    ・IPv6:OCN収容ルータのConnectedアドレス
  • Ping監視機能を利用する場合は、ユーザ側のネットワーク装置にて上記IPアドレスからのICMPを許可して頂く必要があります


  • 未来トラフィック予測:最長で過去1年分(1日平均)のトラフィックを元に、最長で1年後までの予測トラフィックを表示(過去3ヵ月分の実績値も表示)

注釈

  • トラフィック予測値については、NTT Comが扱う特定の予測アルゴリズムに基いた予測分析結果となりますが、その正確性は保証されませんのでご注意ください。

  • 6ヵ月後の予測トラフィック値が論理帯域上限を超える場合、月初に1度メールにて通知します。メールの通知先は、ユーザー通知設定において、「お知らせ/リリース」が「受信」を設定されているユーザに通知されます。

  • メール通知内容は以下となります

subject: "Super OCN Flexible Connect - Traffic Forecast notification tenantId: xxxxx"

 NTT コミュニケーションズの Super OCN Flexible Connect をご利用いただきまして、誠にありがとうございます。
 半年後のトラフィック予測がご利用中のRoutingリソースの上限帯域(bps)を超えたため、お知らせいたします。

 - テナント ID: {{ order['tenantId'] }}",
 - 超過予測対象リソース : テナント中の全routingリソース合算値

 詳細は、 NTT Communications Business Portal の Super OCN Flexible Connect のモニタリング画面よりご確認ください。
 NTT Communications Business Portal: <https://b-portal.ntt.com>

 その他の各種ご利用方法につきましては Smart Data Platform Knowledge Center をご参照ください。
 Smart Data Platform Knowledge Center: <https://sdpf.ntt.com>

 ※本メールはシステムより送信専用のメールアドレスで自動送信しております。
 本メールにご返信いただいてもお答えできませんのでご了承ください。",
  • イベント:各リソースのステータス変更イベントを

11.2. 2. 健全性、トラフィックの詳細を押下すると、詳細画面に遷移します


  • 健全性ステータス詳細:個々のルーティングリソース毎のPing/BGPの状態、BGP送受信経路情報、BGP経路フィルタ情報等を表示

  • トラフィックの詳細:個々のルーティングリソース毎もしくは全体のトラフィックを期間を指定して表示

  • 未来トラフィック予測の詳細:個々のルーティングリソース毎もしくは全体の未来トラフィック予測を期間(3ヵ月後/6ヵ月後/12ヵ月後)を指定して表示




注釈

  • トラフィックデータについては、当社の機器の故障等により、正しく測定できない場合(データ欠損等)や、データ復旧が出来ない場合がございます。